

INFRASTRUCTURE LAYER
Cearth handles flight cancellations, rebookings, hotels, ground transportation, and passenger compensation from start to finish.

Cearth Is built to continuously monitor real-time NDC & ADS-B flight telemetry to detect any flight status changes in under 400 milliseconds. Helping TMCs stay informed of any given situation.
Cearth's infrastructure is built with APIs at it's core. With this, the platform is able to search global inventory & ground transportation fleets to secure available rooms and rides before they're gone.
Digital boarding passes for rooms and rides delivered directly to the passenger's mobile wallet. Zero paper vouchers. Zero call centers.
FOR OPERATIONS TEAMS
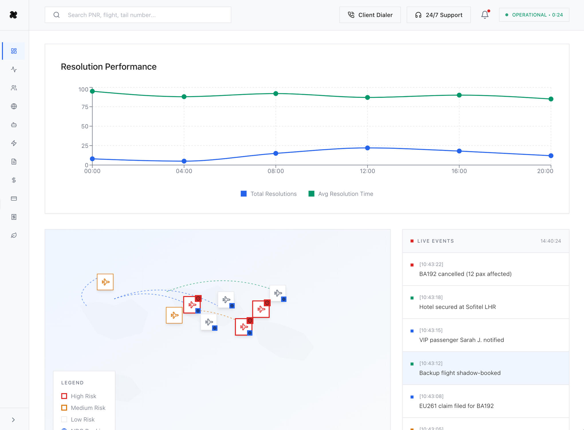
CearthOS monitors every flight in real-time. The moment a cancellation occurs, automated recovery begins, typically before the airline even announces it at the gate.

BENEFITS
Operations managers prevent team overload.
Gate agents focus on in-person service.
Contact centers avoid call volume spikes.

BENEFITS
Finance directors cut costs by 90%.
Accounting teams eliminate manual reconciliation.
Compliance officers get automatic audit trails.
Simultaneously searches hotel inventory across major chains (Hilton, Marriott, IHG) and ground transport networks (Uber for Business, local fleets) to secure emergency accommodations within seconds.
FOR CUSTOMER SUCCESS TEAMS
Passengers receive hotel confirmation, ground transport details, and new flight itinerary via text, all within 90 seconds. EU261 compensation claims filed automatically. Zero call center contact required.

BENEFITS
Account managers reduce churn.
Customer success generates positive NPS.
Sales teams win with superior service.
ENTERPRISE STANDARDS
CearthOS is architected for 99.99% uptime during mass-cancellation events. We are SOC2 Type II compliant by design, ensuring passenger PII is encrypted at rest and in transit.

Join the pilot program for Q1 2025. Limited integration slots available for Travel Management Companies handling 100+ monthly disruptions.
© 2025 Cearth Ltd. All rights reserved.
Your technical demo has been scheduled. A calendar invitation with Zoom details has been sent to your inbox.To prepare for our session, please have your current disruption volume metrics (monthly cancellations) available so we can calculate your specific ROI model.